Uploaded image for project: 'Migration Toolkit for Virtualization'
  1. Migration Toolkit for Virtualization
  2. MTV-2663

OVA creates store multiple times

XMLWordPrintable

    • Icon: Bug Bug
    • Resolution: Duplicate
    • Icon: Major Major
    • None
    • 2.9.0
    • Controller
    • Quality / Stability / Reliability
    • False
    • Hide

      None

      Show
      None
    • True

      Description of problem:

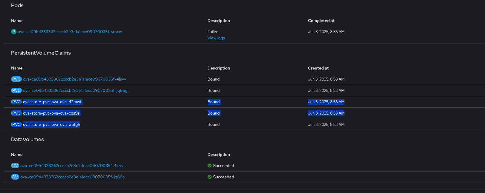
      OVA creates store multiple times

      Version-Release number of selected component (if applicable):

       

      How reproducible:

      Always
      

      Steps to Reproduce:

      1. Start OVA migration
      2.
      3.
      

      Actual results:

      OVA creates store multiple times

      Expected results:

      We should ensure the store and check if the PVC already exists.

      Additional info:

       

              rh-ee-ehazan Elad Hazan
              mnecas@redhat.com Martin Necas
              Votes:
              0 Vote for this issue
              Watchers:
              1 Start watching this issue

                Created:
                Updated:
                Resolved: