-
Bug
-
Resolution: Done-Errata
-
Normal
-
2.8.0, 2.8.1
-
None
-
Incidents & Support
-
3
-
False
-
-
True
-
-
Description of problem:
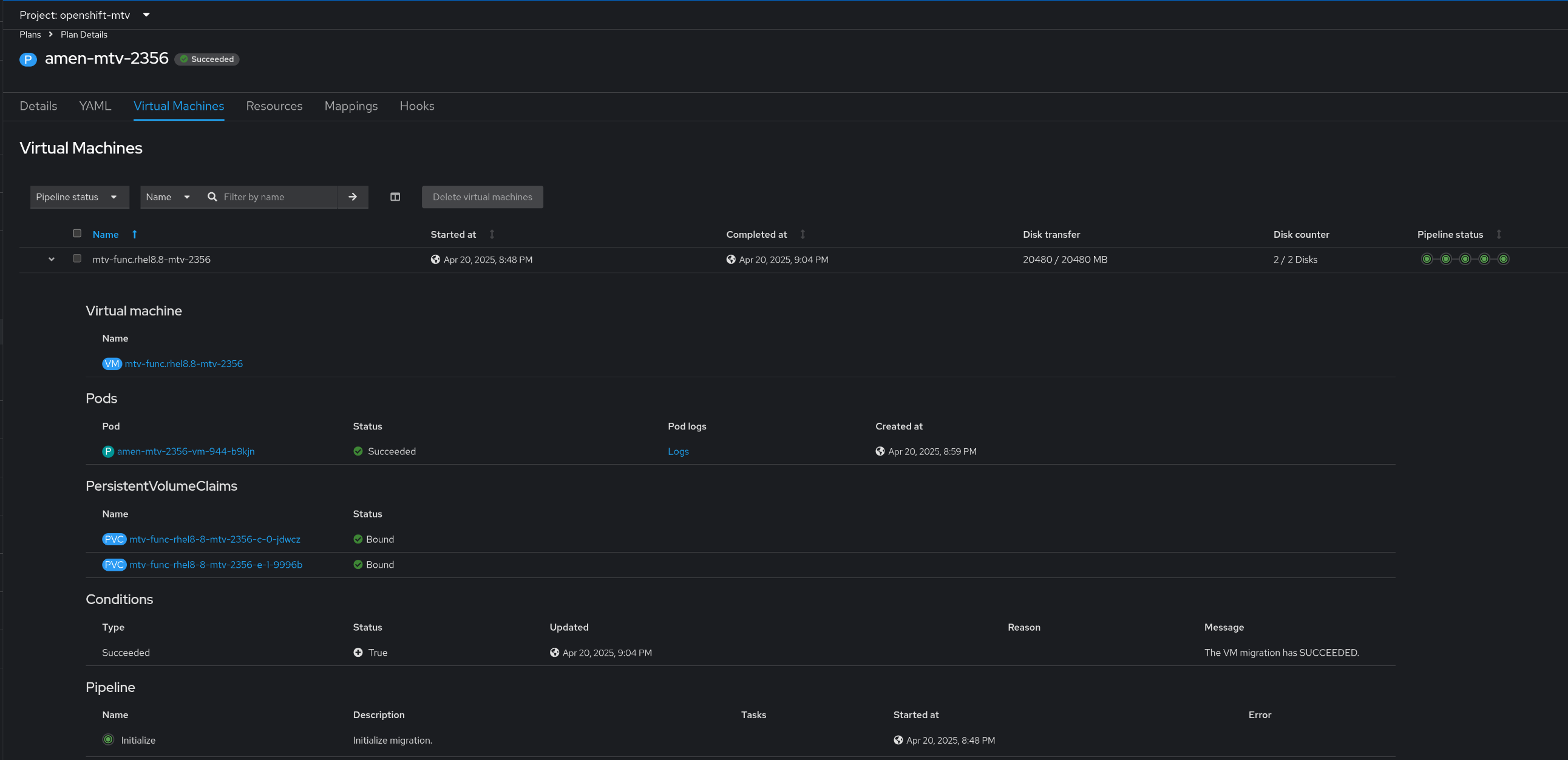
Warm migrate VM failed when VM name with dot and pvcNameTemplate, volumeNameTemplate use the vm name
vm name: mtv-func.rhel8.8
pvcNameTemplate:
{{.VmName}}-{{if eq .DiskIndex .RootDiskIndex}}c{{else if eq .DiskIndex 1}}e{{else if eq .DiskIndex 2}}f{{else if eq .DiskIndex 3}}g{{else}}data{{end}}-{{.DiskIndex}}
volumeNameTemplate:
'{{.PVCName}}-{{.VolumeIndex}}'
Migration plan hit error during the ImageConversion phae, the error message as below:
Pod "mtv-warm-dot-vm-371-hqqzm" is invalid: [spec.volumes[0].name: Invalid value: "mtv-func.rhel8.8-c-0nzb8t": must not contain dots, spec.volumes[1].name: Invalid value: "mtv-func.rhel8.8-e-1vw5kb": must not contain dots, spec.containers[0].volumeMounts[0].name: Not found: "mtv-func.rhel8.8-c-0nzb8t", spec.containers[0].volumeMounts[1].name: Not found: "mtv-func.rhel8.8-e-1vw5kb"]
Version-Release number of selected component (if applicable):
MTV 2.8.1-3 (IIB: 950717) with CNV 4.18.2
How reproducible:
Always
Steps to Reproduce:
1) Warm migrate VM: mtv-func.rhel8.8 with pvcNameTemplate, volumeNameTemplate use vm name
2) The plan failed during the ImageConversion phae, when create the conversion pod, the error message as below:

