Uploaded image for project: 'Migration Toolkit for Virtualization'
  1. Migration Toolkit for Virtualization
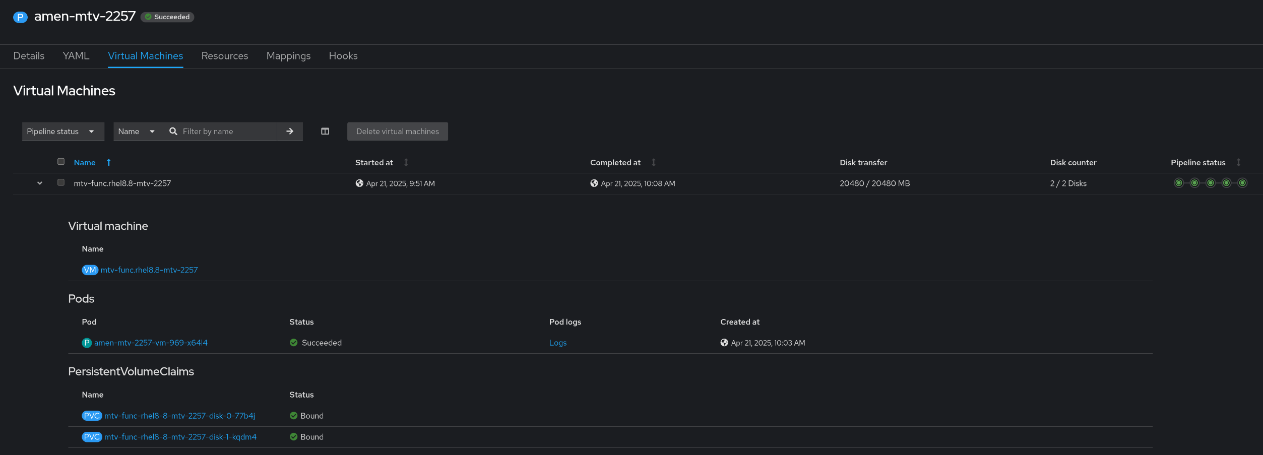
  2. MTV-2257

Random numbers are added to PVC name when use custom pvcNameTemplate

XMLWordPrintable

    • Icon: Bug Bug
    • Resolution: Done-Errata
    • Icon: Normal Normal
    • 2.8.2
    • 2.8.0
    • Controller
    • Quality / Stability / Reliability
    • 3
    • False
    • Hide

      None

      Show
      None
    • True

      Description of problem:

      When use pvcNameTemplate: {{.VmName}}-disk-{{.DiskIndex}} during migration,
      after the migration the random numbers are added to the end of PVC names
      E.g. mtv-function-win2022-test-disk-0pv72h -- {{.DiskIndex}}+random numbers

      Version-Release number of selected component (if applicable):

      MTV 2.8.0-29 (IIB: 937321) with CNV 4.18.1

      How reproducible:

      Always
      

      Steps to Reproduce:

      1) Create a warm migration plan with pvcNameTemplate settings: .VmNamedisk.DiskIndex to migrate VM: mtv-function-win2022-test from vSphere8 to OCP cluster

      2) After migation, check the PVC names with random numbers in the end

      pvcNameTemplate: {{.VmName}}-disk-{{.DiskIndex}}
      
      PVC names:
        mtv-function-win2022-test-disk-0pv72h
        mtv-function-win2022-test-disk-1q8zrz
        mtv-function-win2022-test-disk-299bx8
        mtv-function-win2022-test-disk-3lr6jq 

      Actual results:

      In step2: The random numbers are added to the PVC names

      Expected results:

      In step2: PVC names are following the pvcNameTemplate

      Additional info:

       

              yzamir@redhat.com Yaacov Zamir
              chhu@redhat.com Chenli Hu
              Ameen Barakat Ameen Barakat
              Votes:
              0 Vote for this issue
              Watchers:
              5 Start watching this issue

                Created:
                Updated:
                Resolved: