Uploaded image for project: 'OpenShift Logging'
  1. OpenShift Logging
  2. LOG-8115

[Logging6.2.6][Vector] Regression: vector_buffer_max_byte_size shows incorrect value (0)

XMLWordPrintable

    • Incidents & Support
    • False
    • Hide

      None

      Show
      None
    • False
    • NEW
    • NEW
    • Bug Fix
    • Customer Facing

      Description of problem:

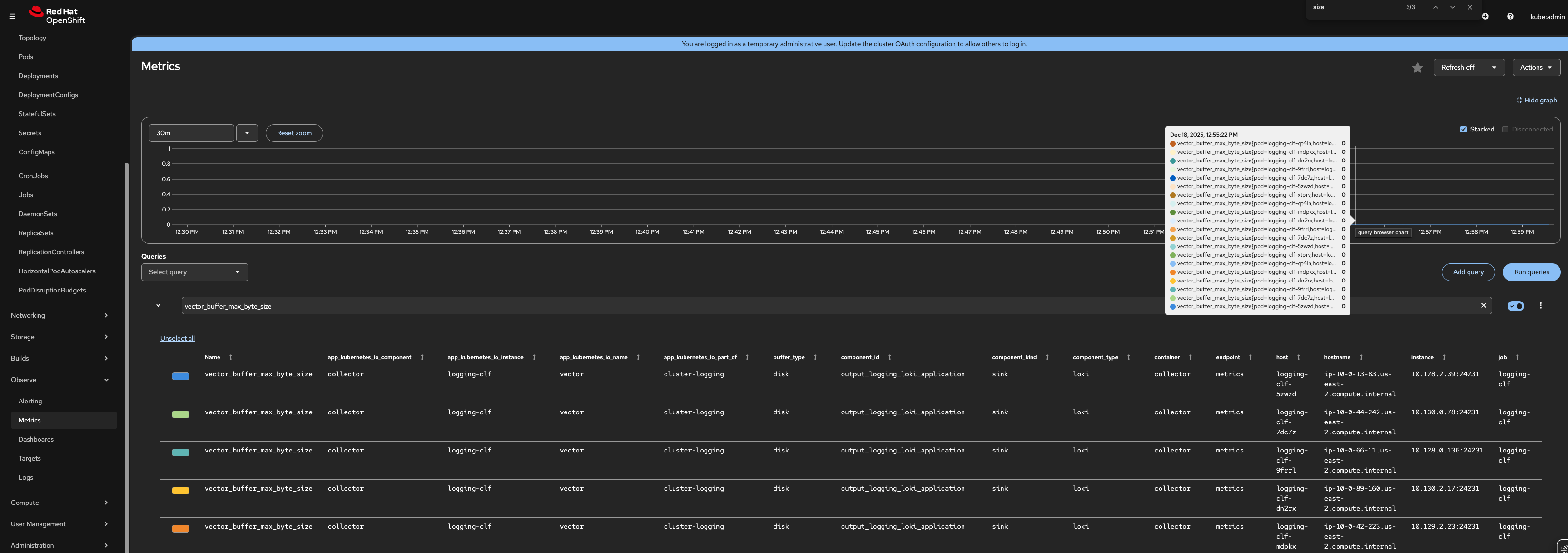
      In Logging 6.2.6, the value of vector_buffer_max_byte_size is always 0.
      This value is incorrect.
      In another environment using Logging 6.2.2, the value is correct (268435488).
      This looks like a regression in 6.2.6.

      Version-Release number of selected component (if applicable):

      OpenShift v4.20.0
      cluster-logging.v6.2.6

      How reproducible:

      Always

      Steps to Reproduce:

      Step1. Install Logging 6.2.6 and configure ClusterLogForwarder.
      Step2. Check the value of vector_buffer_max_byte_size using Prometheus query.

      Actual results:

      The value of vector_buffer_max_byte_size is 0 in Logging 6.2.6.

      In Logging 6.2.2, the value was 268435488.

      Expected results:

      The value should be the same as in Logging 6.2.2 (268435488), which matches the max_size defined in vector.toml.

      Additional information:

      We haven't investigated deeply yet, but we noticed 2 points that may be related to this issue:
      Point 1:
      Why was as u64 omitted for buffer_max_byte_size?

      https://github.com/ViaQ/vector/pull/219/files#diff-cd5d7e9d7dc7fc3347ca77c5322795f9115cfc8d0a71375d91de45d9d810ff51R54

      as u64 is used for max_size_events:

      https://github.com/ViaQ/vector/pull/219/files#diff-cd5d7e9d7dc7fc3347ca77c5322795f9115cfc8d0a71375d91de45d9d810ff51R50

      Also, vector_buffer_max_event_size still works even with 6.2.6.
      Maybe as u64 is important.

      Point 2:
      There is a commit that adds buffer_id handling for metrics:

      https://github.com/vparfonov/vector/commit/72428f3954ace3f678830438579ad11c9a1ff1bf

      We think similar handling may be needed for buffer_max_byte_size and buffer_max_event_size.
      In upstream, buffer_id handling was added in a similar place:

      https://github.com/vectordotdev/vector/blob/62e34462c4219a5a6e2497b08f7d91e2cb0b082b/lib/vector-buffers/src/internal_events.rs#L30

              Unassigned Unassigned
              kkawakam@redhat.com KATSUYA KAWAKAMI
              Votes:
              0 Vote for this issue
              Watchers:
              6 Start watching this issue

                Created:
                Updated: