Uploaded image for project: 'OpenShift Logging'
  1. OpenShift Logging
  2. LOG-7436

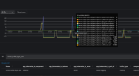
"vector_buffer_byte_size" metrics report negative values

XMLWordPrintable

    • Incidents & Support
    • False
    • Hide

      None

      Show
      None
    • False
    • NEW
    • NEW
    • Hide
      Before this update, a race condition could cause the vector_buffer_byte_size and vector_buffer_events gauges to report negative values under certain system load and timing conditions. With this update, a concurrent, centralized state tracker ensures these metrics are always reported as non-negative values.
      Show
      Before this update, a race condition could cause the vector_buffer_byte_size and vector_buffer_events gauges to report negative values under certain system load and timing conditions. With this update, a concurrent, centralized state tracker ensures these metrics are always reported as non-negative values.
    • Bug Fix
    • Logging - Sprint 274, Logging - Sprint 275, Logging - Sprint 276, Logging - Sprint 277, Logging - Sprint 278, Logging - Sprint 279

      vector_buffer_byte_size
      

      The metric sometimes reports negative values, which is incorrect. This metric is intended to represent the current number of bytes stored in a Vector component’s buffer and should never be negative.

      A similar bug has arisen in Upstream as well.

      https://github.com/vectordotdev/vector/issues/21702
      

      This metric is important because it helps monitor buffer usage and detect potential issues like buffer overflows or data loss. Negative values undermine its reliability for monitoring and alerting.

              vparfono Vitalii Parfonov
              rhn-support-kirpatil Kiran Patil
              Anping Li Anping Li
              Votes:
              3 Vote for this issue
              Watchers:
              8 Start watching this issue

                Created:
                Updated:
                Resolved: