Uploaded image for project: 'JGroups'
  1. JGroups
  2. JGRP-2396

increasing networkdata, cpu and heap

XMLWordPrintable

    • Icon: Bug Bug
    • Resolution: Cannot Reproduce
    • Icon: Major Major
    • None
    • 4.0.19
    • None

      hey,

      we have an keycloak (sso) setup, version 7.0.1 running in kubernetes - aws.
      Its build on wildfly 17, infinispan 9.4 and jgroups 4.0.19.
      We have 3 pods running in standalone-ha with cache setup on distribution (all 3 nodes - so equivalent to replication)

      ISSUE:

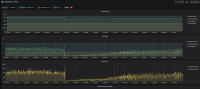
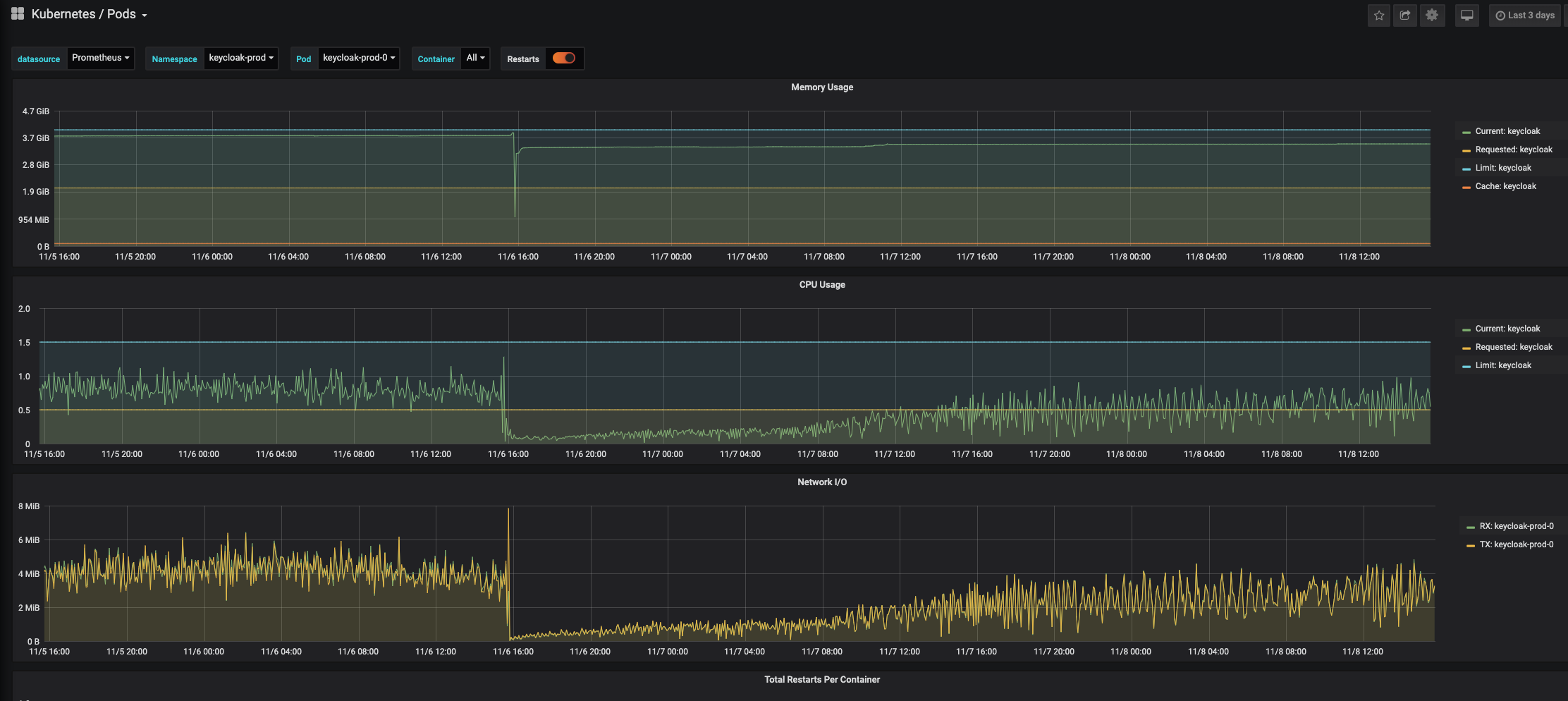
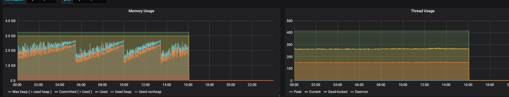
      We see a slowly growing of networkstatistics, heap and cpu, while the number of sessions in keycloak (cached) remain almost stable.

      The cpu growth is caused by the TQbundler process, which explaines the networkdata growth. It looks like this is causing also a memory leakage..
      every 5 days we have to restart the pods and then every resets to a very low level including the heap. this while all sessions are still valid and cached.

      The only issue i could find maybe related to this is:

      https://issues.jboss.org/browse/JGRP-2382?jql=project%20%3D%20JGRP%20AND%20text%20~%20leak

      Could this be the same issue and does it also cause increasing network and cpu (since that is why we have to restart, the heap has much space left !).
      And if so how does this issue continue since for us its a major issue.
      We als had this issue already in keycloak 5 (wildfly 15), thats why we upgraded to the latest available version.

              rhn-engineering-bban Bela Ban
              robvanderboom Rob van der Boom (Inactive)
              Votes:
              0 Vote for this issue
              Watchers:
              4 Start watching this issue

                Created:
                Updated:
                Resolved: