Uploaded image for project: 'Cluster Observability Operator'
  1. Cluster Observability Operator
  2. COO-942

[Perses] - Adding deployment of common accelerator perses dashboard

XMLWordPrintable

    • Icon: Task Task
    • Resolution: Done
    • Icon: Undefined Undefined
    • 1.2.0
    • 1.2.0
    • None
    • None
    • None
    • False
    • Hide

      None

      Show
      None
    • False
    • None
    • None
    • None

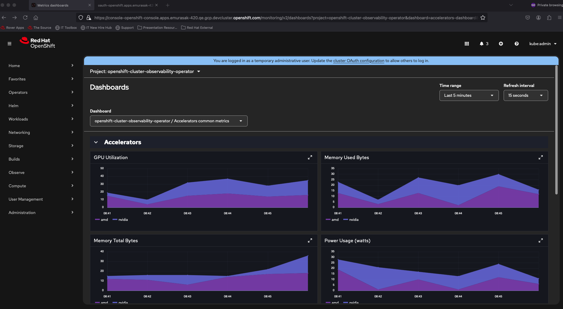
      Common accelerator perses dashboard contains metrics that are common for different accelerators' vendors. The dashboard will be deployed along with UI plugin

      PR: https://github.com/rhobs/observability-operator/pull/744/files

       

      Bundle Image generated from PR:

      https://docs.google.com/document/d/1d4B9yTVZtapLRYY1plfkAkzjsKHs4YjO5motOIlq4sA/edit?usp=sharing

      • quay.io/rh-ee-emurasak/observability-operator-bundle:1.2.0-alpha

      Testing Scenario:

      • Installation and UI Testing:
        • install this bundle
        • on OBO CSV, enter openshift.enabled=true flag
        • Install it and perform these steps on:
          • OCP4.14 - There won't be any Dashboard (Perses) entry in Observe menu, once monitoring-uiplugin supports from 4.15+
          • OCP4.18 - to double check the cache bug is related to pf-6 and/or react router changes
          • OCP4.19 - cache bug happening
        • Install Monitoring UIPlugin
          • Verify PersesDashboard and PersesDatasource is created automatically
        • Verify Dashboards (Perses) and it should load successully (right now there is no data being loaded)
        • Install other Dashboard from here https://github.com/perses/perses-operator/blob/main/config/samples/openshift/openshift-cluster-sample-dashboard.yaml
        • Go to Dashboard (Perses) and switch between them => both dashboards should load / refresh successfully - (cache bug here)
        • Uninstall the additional dashboard and reinstall it in a specific namespace and also the datasource for a specific namespace
      • Uninstall:
        • Uninstall this bundle
        • Install it again to check there is issue reinstalling it due to some missing/pending/forgotten operands etc.

       

      Tests should be done on COO1.2

              rh-ee-emurasak Evelyn Murasaki
              rh-ee-emurasak Evelyn Murasaki
              None
              None
              None
              None
              Votes:
              0 Vote for this issue
              Watchers:
              4 Start watching this issue

                Created:
                Updated:
                Resolved: