Uploaded image for project: 'Cluster Observability Operator'
  1. Cluster Observability Operator
  2. COO-821

COO - Memory spikes on startup in large clusters (>1000 namespaces)

    • Icon: Epic Epic
    • Resolution: Unresolved
    • Icon: Undefined Undefined
    • None
    • None
    • operator
    • None
    • client cache memory improvements
    • Quality / Stability / Reliability
    • 50% To Do, 0% In Progress, 50% Done
    • False
    • Hide

      None

      Show
      None
    • False
    • None

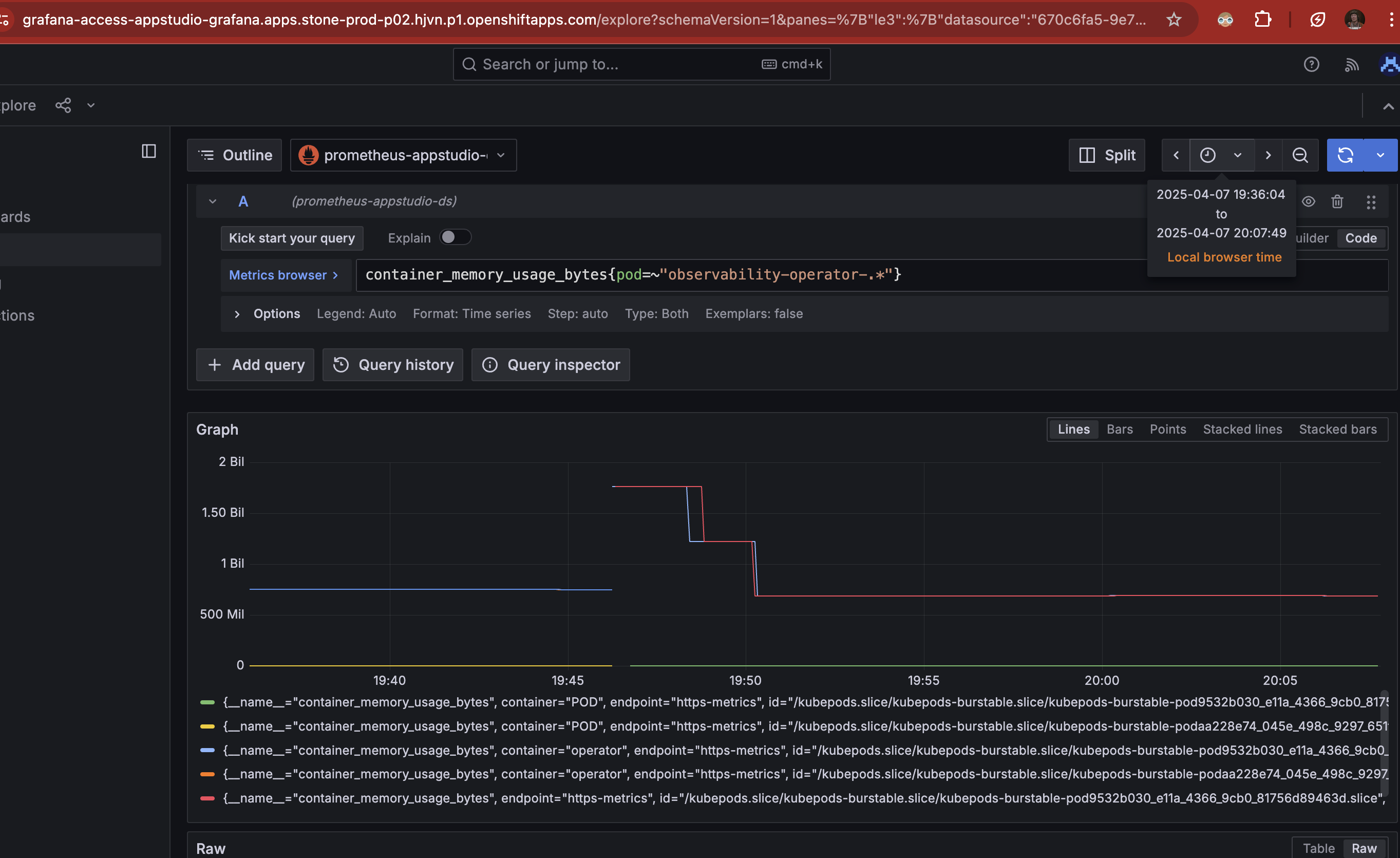
      Related to COO-784 and associated workaround (increasing memory limits to address OOMKill events), a customer reports significantly higher memory usage in larger clusters.

      In a cluster with ~1300 namespaces, the observability-operator pod consumes up to 1.9Gi of memory on startup, before stabilising around 1Gi. The previously suggested workaround of setting a 512Mi memory limit is insufficient in such environments;  the customer required a limit of 2Gi to avoid OOMKill events.

      This issue does not appear in smaller clusters, where 512Mi remains adequate.

      Engineering suggested a new bug to review the behaviour/requirements specifically in larger clusters.  Observability must-gather available in case 04115625.

      OpenShift 4.16, Cluster Logging Operator 6.0.6.

        1. Watch rate over the same timeframe.png
          393 kB
          Jan Fajerski
        2. OOM on Konflux cluster.png
          339 kB
          Jan Fajerski
        3. profile001.png
          649 kB
          Jan Fajerski

              jfajersk@redhat.com Jan Fajerski
              rhn-support-snetting Steven Netting
              None
              None
              None
              None
              Votes:
              0 Vote for this issue
              Watchers:
              8 Start watching this issue

                Created:
                Updated: