Uploaded image for project: 'Cluster Observability Operator'
  1. Cluster Observability Operator
  2. COO-768

[COO1.1] Perses - perses proxy cannot verify CA

XMLWordPrintable

    • Icon: Bug Bug
    • Resolution: Done
    • Icon: Blocker Blocker
    • 1.1.0
    • 1.1.0
    • perses
    • None
    • Quality / Stability / Reliability
    • False
    • Hide

      None

      Show
      None
    • None
    • None
    • None
    • None
    • None
    • None
    • None
    • None

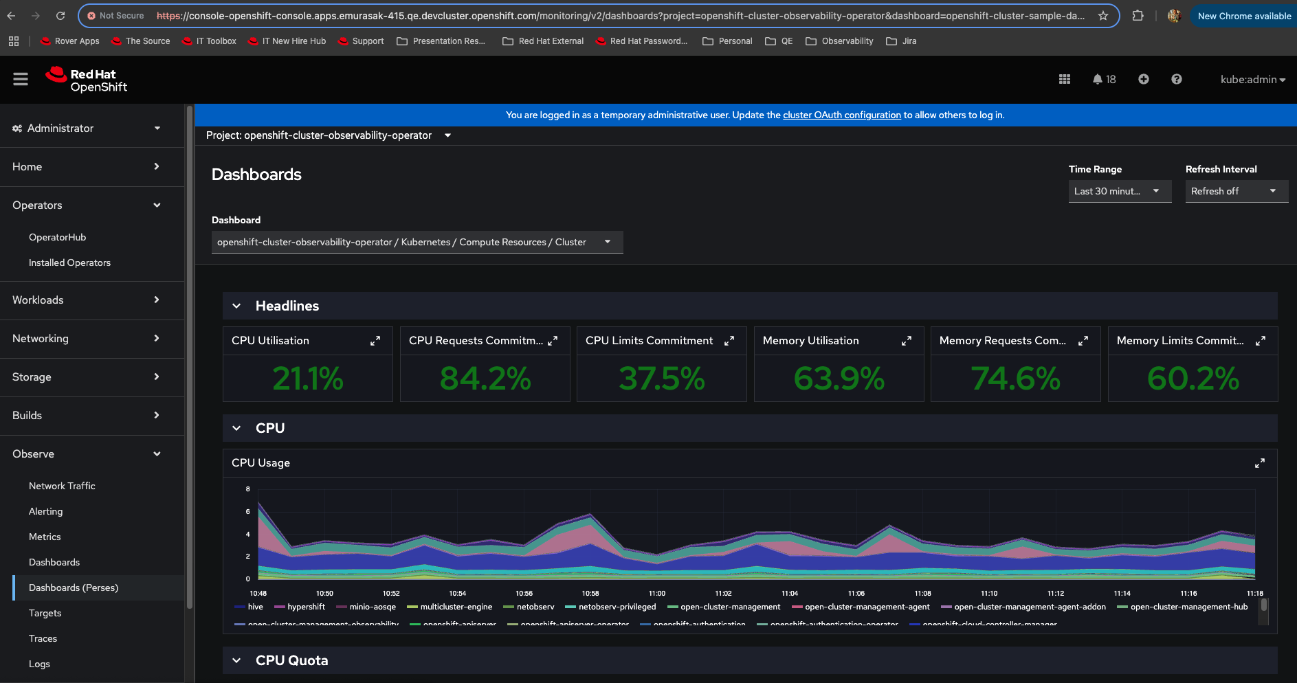
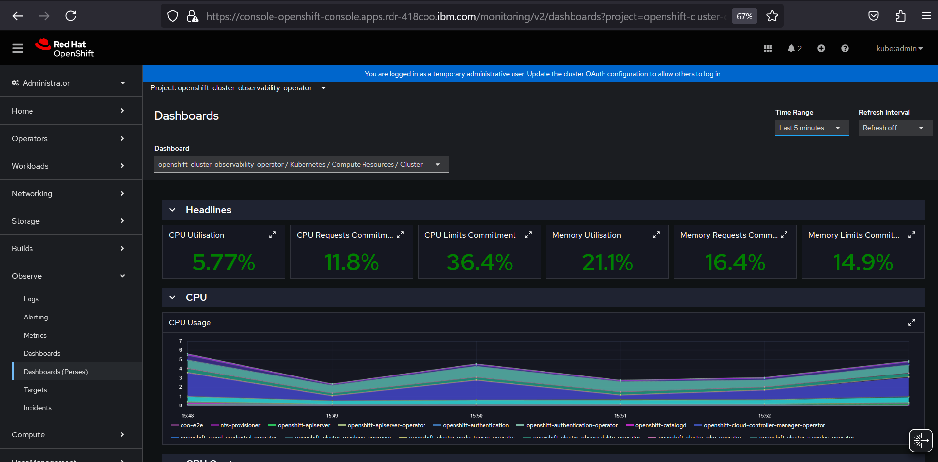
      When using a Perses datasource pointing to in-cluster services. The CA seems not to be included and the perses proxy client cannot verify the target service.

       

      Steps to reproduce:

      1. Install COO with OpenShift enabled
      2. Install the monitoring UI plugin with the perses feature enabled
      3. Wait until the monitoring plugin deployment and perses backend stateful set are created
      4. Create a peses-dev namespace in which the Perses datasource and dashboard will be created
      5. Create a Datasource connecting to in cluster thanos querier: https://github.com/perses/perses-operator/blob/main/config/samples/openshift/thanos-querier-datasource.yaml 
      6. Create a Dashboard that consumes this datasource: https://github.com/perses/perses-operator/blob/main/config/samples/openshift/openshift-cluster-sample-dashboard.yaml 
      7. Navigate in the console to Observe -> Perses Dashboards
      8. The dashboard shows an unauthorized error

      Expected behavior

      • Dashboards load data from the Thanos querier without issues
      • Changing the time range fetches new data without issues

       

        1. image-2025-03-25-11-18-13-652.png
          250 kB
          Evelyn Murasaki
        2. image-2025-03-25-11-18-27-509.png
          243 kB
          Evelyn Murasaki
        3. image-2025-03-25-11-19-43-326.png
          194 kB
          Evelyn Murasaki
        4. image-2025-03-25-11-21-01-972.png
          421 kB
          Evelyn Murasaki
        5. image-2025-03-25-11-21-29-359.png
          410 kB
          Evelyn Murasaki
        6. image-2025-03-26-15-53-22-432.png
          214 kB
          Jeevan Darapu
        7. image-2025-03-26-15-54-02-783.png
          208 kB
          Jeevan Darapu

              gbernal@redhat.com Gabriel Bernal
              gbernal@redhat.com Gabriel Bernal
              None
              None
              None
              Evelyn Murasaki Evelyn Murasaki
              None
              Votes:
              0 Vote for this issue
              Watchers:
              3 Start watching this issue

                Created:
                Updated:
                Resolved: