Uploaded image for project: 'Cluster Observability Operator'
  1. Cluster Observability Operator
  2. COO-713

Perses dashboards are not listed in the console

XMLWordPrintable

    • Icon: Bug Bug
    • Resolution: Done
    • Icon: Undefined Undefined
    • 1.1.0
    • 1.1.0
    • perses
    • None
    • Quality / Stability / Reliability
    • False
    • Hide

      None

      Show
      None
    • None
    • None
    • None
    • None
    • None
    • None
    • None
    • None

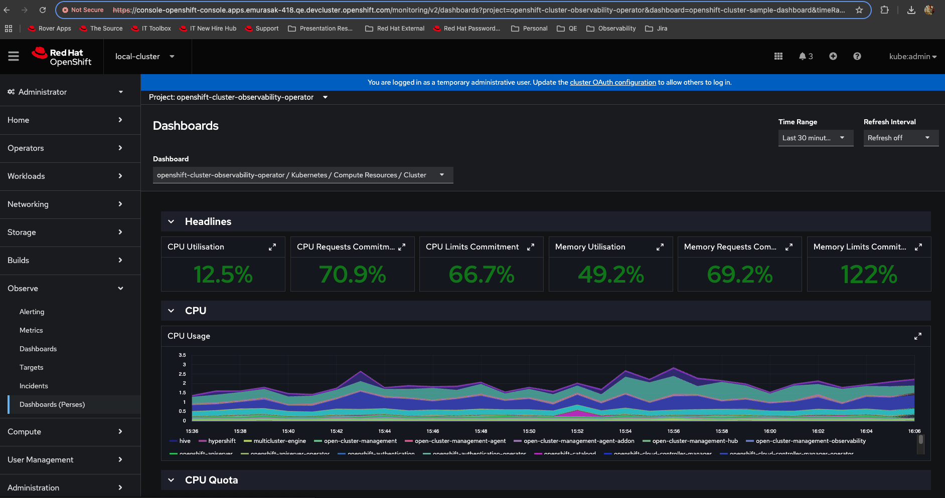
      After installing COO and enabling Perses in the UIPlugin. The Perses Dashboards is visible. After adding a Dashboard using the PersesDashboard CR: https://github.com/perses/perses-operator/blob/main/config/samples/perses.dev_v1alpha1_persesdashboard.yaml no dashboard or (namespace) perses project is visible.

       

      There seems to be a problem with the perses service not using TLS

              gbernal@redhat.com Gabriel Bernal
              gbernal@redhat.com Gabriel Bernal
              None
              None
              None
              Evelyn Murasaki Evelyn Murasaki
              None
              Votes:
              0 Vote for this issue
              Watchers:
              2 Start watching this issue

                Created:
                Updated:
                Resolved: