Uploaded image for project: 'Cluster Observability Operator'
  1. Cluster Observability Operator
  2. COO-1304

Misspelled labels in the accelerators common metrics dashboard

XMLWordPrintable

    • Icon: Bug Bug
    • Resolution: Done
    • Icon: Undefined Undefined
    • 1.3.0
    • 1.3.0
    • perses
    • None
    • Quality / Stability / Reliability
    • False
    • Hide

      None

      Show
      None
    • None
    • None
    • None
    • None
    • None
    • None
    • None
    • None

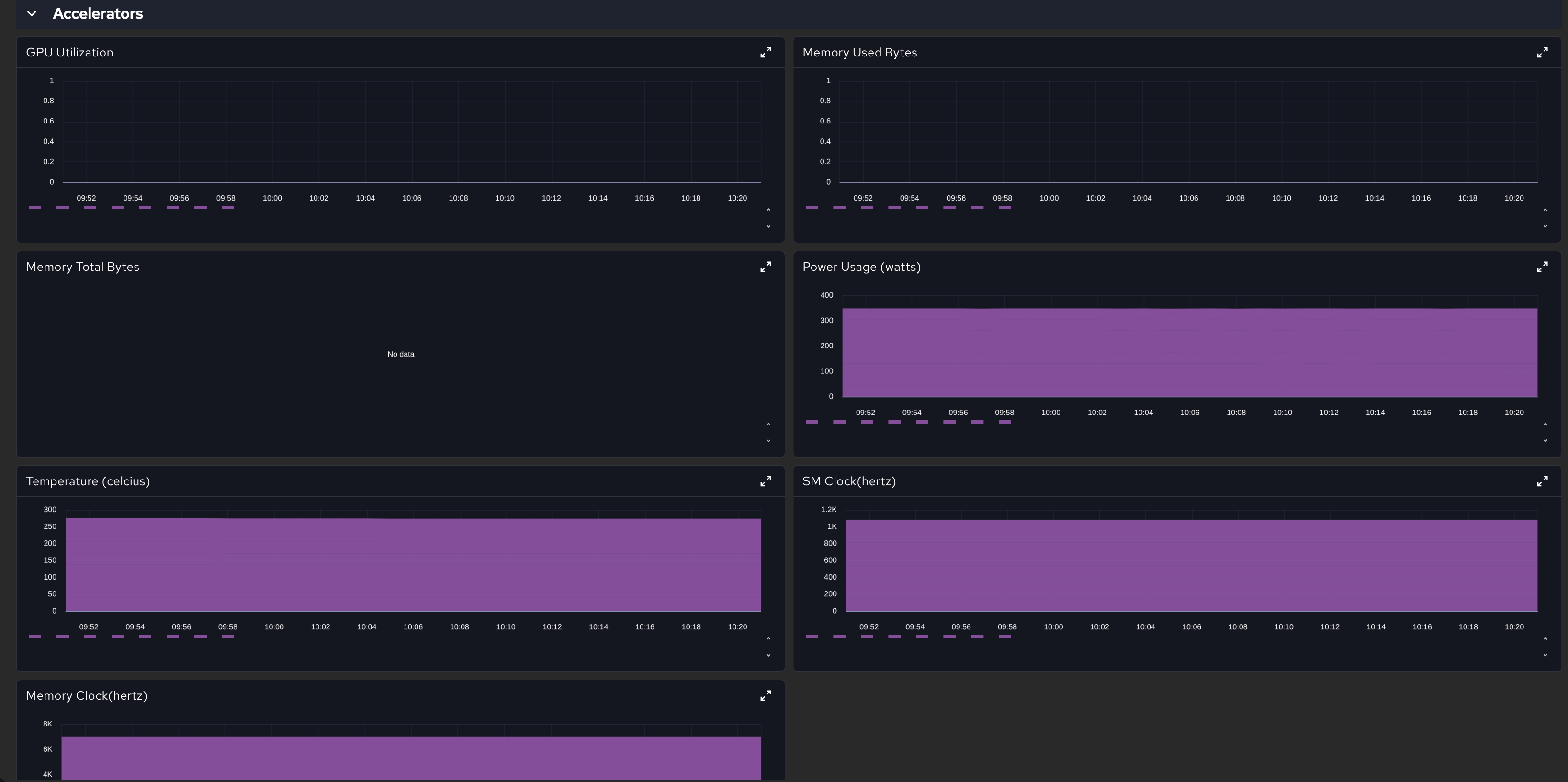
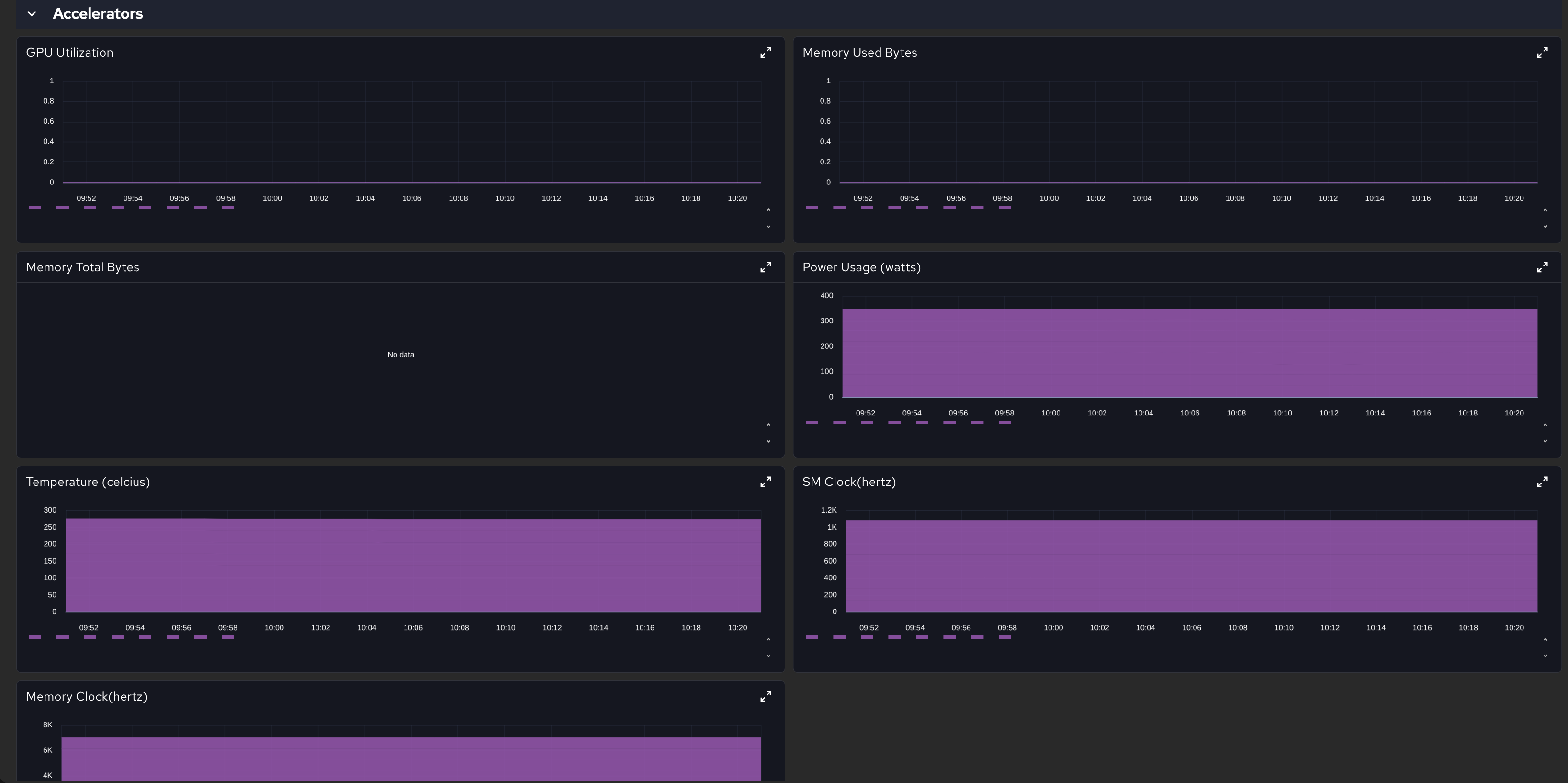
      In the "Accelerators common metrics dashboard", the following labels are misspelled:

      Current Correct Details
      Temperature (celcius) Temperature (Celsius) capital "C", "s" instead of the second "c"
      Power Usage (watts) Power Usage (Watts) capital "W"
      Memory Clock(hertz) Memory Clock (Hertz) capital "H", add a space before the parenthesis
      SM Clock(hertz) SM Clock (Hertz) capital "H", add a space before the parenthesis

              rh-ee-vemporop Vitaliy Emporopulo
              rh-ee-vemporop Vitaliy Emporopulo
              None
              None
              None
              Evelyn Murasaki Evelyn Murasaki
              None
              Votes:
              0 Vote for this issue
              Watchers:
              3 Start watching this issue

                Created:
                Updated:
                Resolved: