Uploaded image for project: 'Cluster Observability Operator'
  1. Cluster Observability Operator
  2. COO-1143

Perses dashboard is not visible for user

XMLWordPrintable

    • Icon: Bug Bug
    • Resolution: Cannot Reproduce
    • Icon: Major Major
    • 1.4.0 RC
    • 1.3.0
    • monitoring-plugin
    • None
    • Product / Portfolio Work
    • False
    • Hide

      None

      Show
      None
    • 2
    • None
    • None
    • None
    • Sprint 278, Sprint 279
    • None
    • None
    • None

      OpenShift 4.19

      OOM 1.22

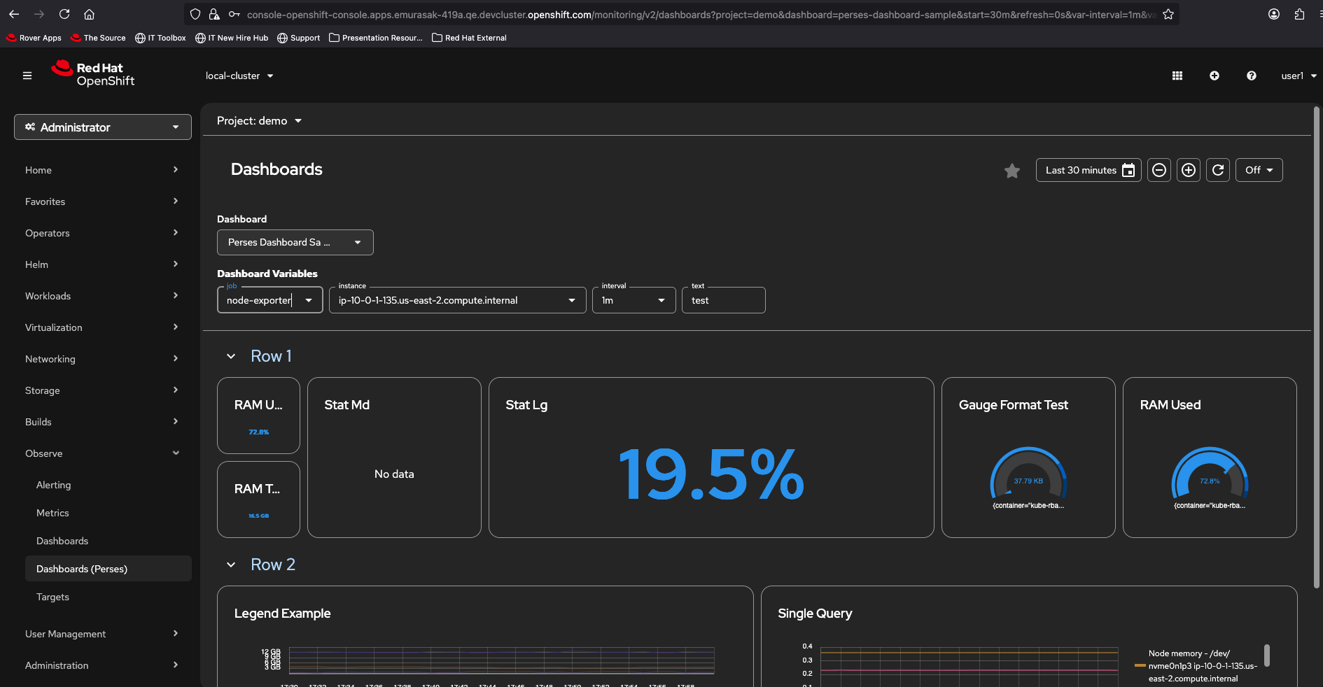
      created a persesdatasource and persesdashbord in project demo.

      Dashboard will be shown for the cluster admin under observe/dashboard(perses).

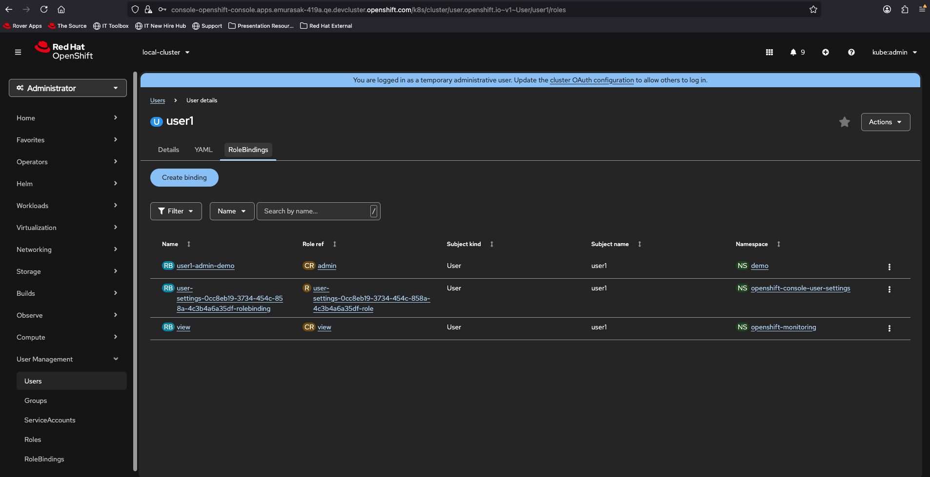
      Added role persesdashboard-viewer-role and persesdatasource-viewer-role to user demo.

      User demo does not get observe/dashboard(perses) to view the dashboard.

      User demo has admin role of the project demo

        1. image-2025-11-04-17-55-48-432.png
          image-2025-11-04-17-55-48-432.png
          159 kB
        2. image-2025-11-04-17-56-34-023.png
          image-2025-11-04-17-56-34-023.png
          159 kB
        3. image-2025-11-04-18-00-56-132.png
          image-2025-11-04-18-00-56-132.png
          183 kB
        4. image-2025-11-10-08-51-56-231.png
          image-2025-11-10-08-51-56-231.png
          94 kB
        5. image-2025-11-10-08-54-31-957.png
          image-2025-11-10-08-54-31-957.png
          170 kB
        6. image-2025-11-10-08-54-59-562.png
          image-2025-11-10-08-54-59-562.png
          155 kB
        7. image-2025-11-10-08-55-32-251.png
          image-2025-11-10-08-55-32-251.png
          73 kB
        8. image-2025-11-10-08-55-44-286.png
          image-2025-11-10-08-55-44-286.png
          94 kB
        9. image-2025-11-10-08-56-22-955.png
          image-2025-11-10-08-56-22-955.png
          155 kB
        10. image-2025-11-10-08-56-33-571.png
          image-2025-11-10-08-56-33-571.png
          156 kB
        11. image-2025-11-10-08-56-44-693.png
          image-2025-11-10-08-56-44-693.png
          140 kB
        12. oauth-custom-resource.yaml
          0.2 kB
        13. rbac_coo_viewer_namespace.sh
          19 kB
        14. replace-htpssd-test-user.sh
          5 kB
        15. Screenshot From 2025-07-28 15-40-56.png
          Screenshot From 2025-07-28 15-40-56.png
          165 kB

              gbernal@redhat.com Gabriel Bernal
              rbaumgar Robert Baumgartner
              None
              None
              None
              Evelyn Murasaki Evelyn Murasaki
              None
              Votes:
              0 Vote for this issue
              Watchers:
              3 Start watching this issue

                Created:
                Updated:
                Resolved: