Uploaded image for project: 'OpenShift Virtualization'
  1. OpenShift Virtualization
  2. CNV-60357

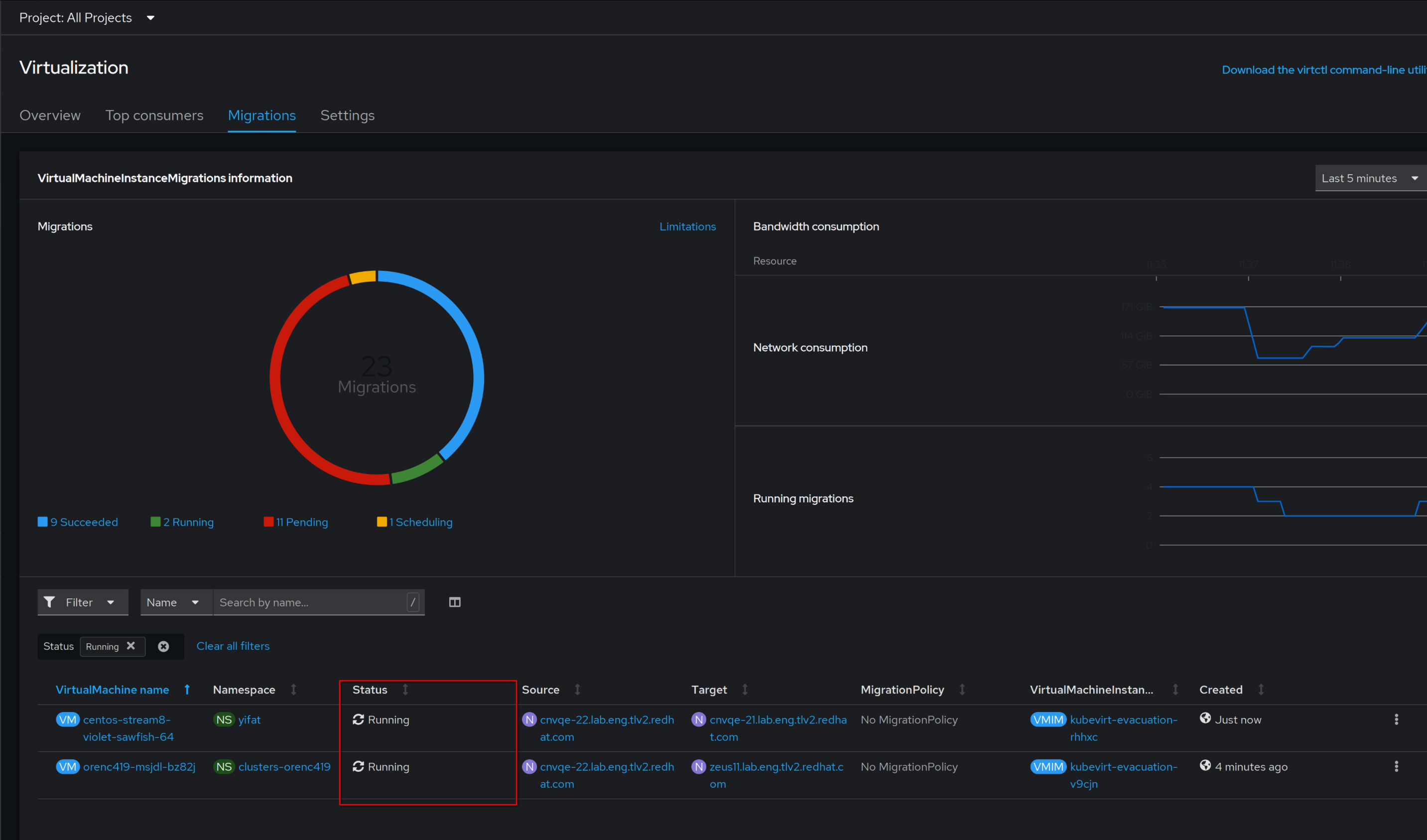
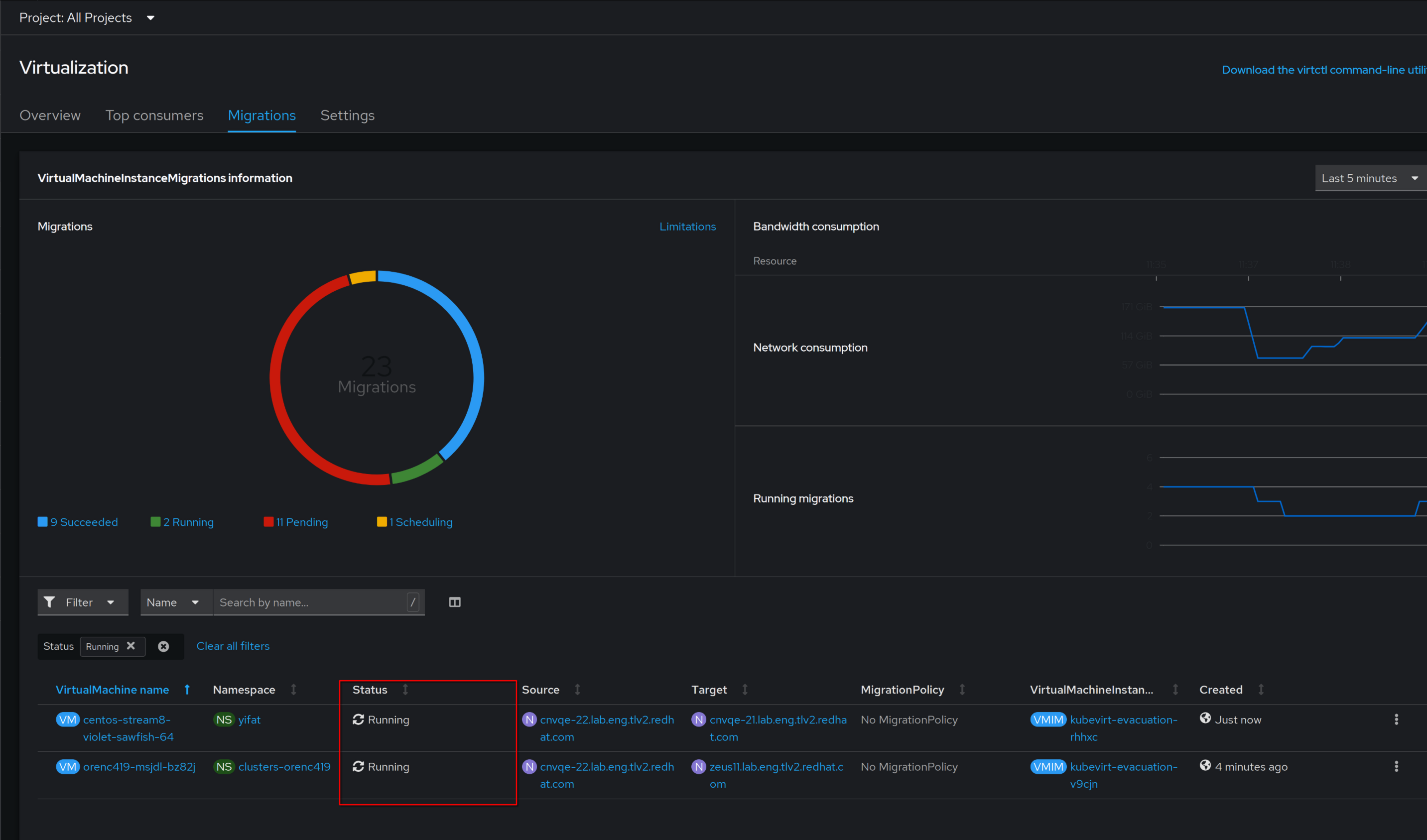
Show VM migration progress in VM migration overview

XMLWordPrintable

    • Icon: Feature Request Feature Request
    • Resolution: Done
    • Icon: Minor Minor
    • None
    • None
    • CNV User Experience
    • None
    • False
    • Hide

      None

      Show
      None
    • False
    • None

      I would like to see the VM migration progress bar for each VM in the overview page.

              rsdeor Ronen Sde-Or
              ryasharz@redhat.com Rabin Yasharzadehe
              Votes:
              0 Vote for this issue
              Watchers:
              2 Start watching this issue

                Created:
                Updated:
                Resolved: