-
Bug
-
Resolution: Done-Errata
-
Undefined
-
CNV v4.18.0
-
Quality / Stability / Reliability
-
0.42
-
True
-
-
False
-
CNV v4.18.0.rhel9-778
-
-
Critical
-
None
Description of problem:
When DS is uploaded to registry, the pod is stuck in srroneous state.
Version-Release number of selected component (if applicable):
CNV v4.18.0.rhel9-752
How reproducible:
always
Steps to Reproduce:
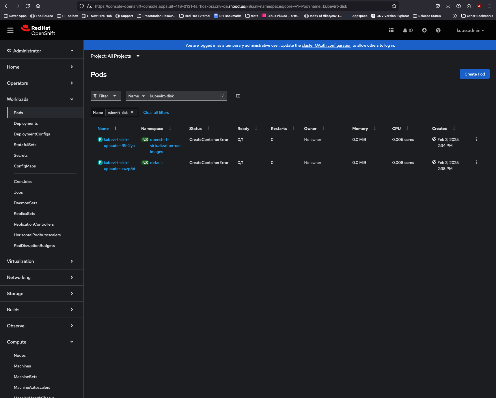
1. Create bootable volume by uploading an image, or list in 'openshift-virtualization-os-images' NS 2. Try to upload it to registry 3. Check uploading pod with 'oc get pods | grep kubevirt'
Actual results:
kubevirt-disk-uploader-nwrjah 0/1 ErrImagePull 0 6m5s kubevirt-disk-uploader-sxfnie 0/1 ImagePullBackOff 0 15m
Expected results:
kubevirt-disk-uploader-***** is uploading image
Additional info: