Uploaded image for project: 'OpenShift Virtualization'
  1. OpenShift Virtualization
  2. CNV-45733

Network graph not scale in VM metric

XMLWordPrintable

    • Icon: Bug Bug
    • Resolution: Done-Errata
    • Icon: Undefined Undefined
    • CNV v4.18.0
    • None
    • CNV User Interface
    • None
    • Quality / Stability / Reliability
    • 0.42
    • False
    • Hide

      None

      Show
      None
    • False
    • CNV v4.99.0.rhel9-1390
    • None

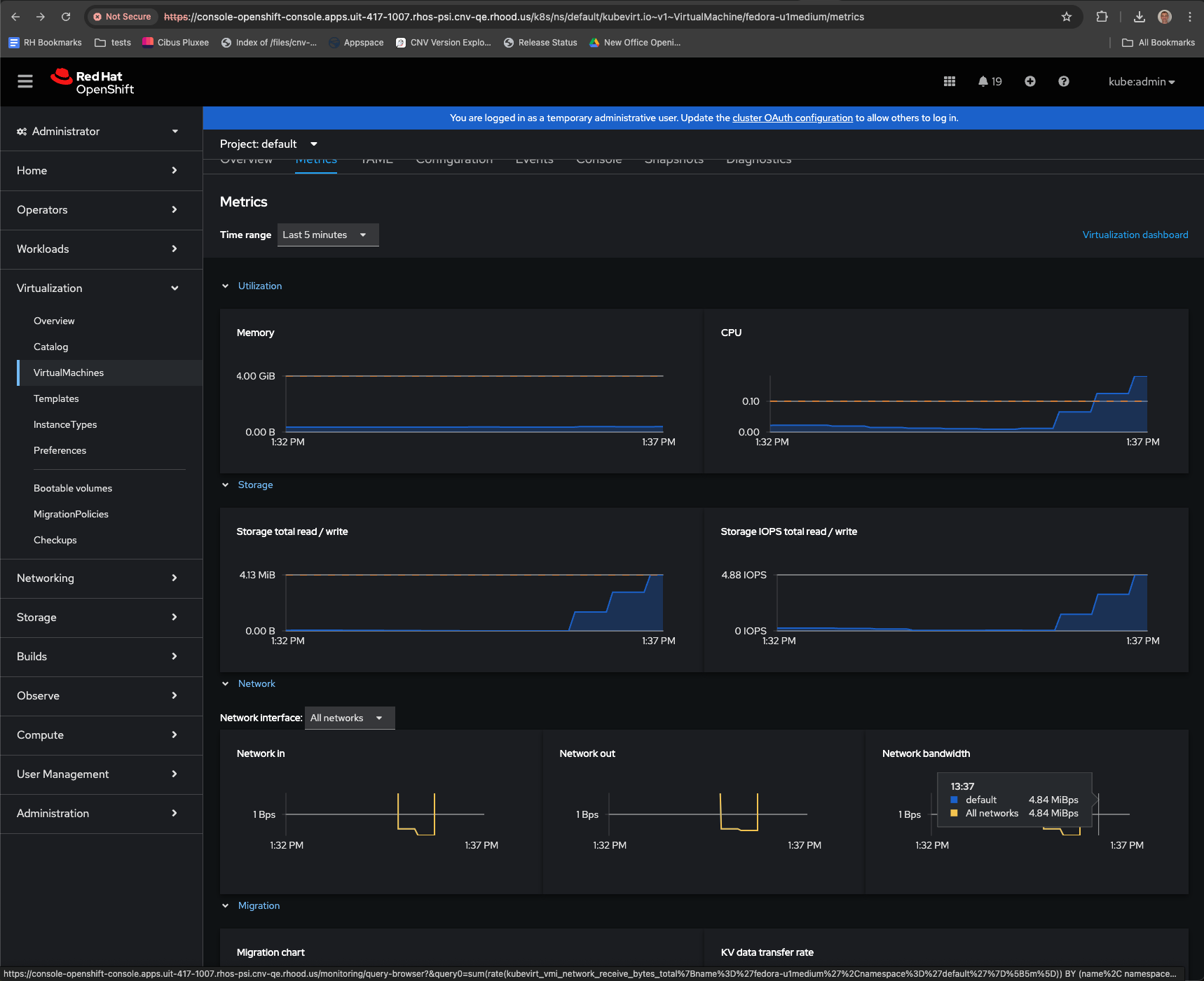
      Description of problem:

      Network graph in VM metric panel is fix at 1Bps and when Generate load to 1KiB/s the graph cannot show line of traffic

      Version-Release number of selected component (if applicable):

      4.16.4

      How reproducible:

      Create vm and load test traffic to it

      Steps to Reproduce:

      1. Create VM
      2. Install some httpd 
      3. Create route, service to the VM's pod
      4. Use loop curl to generate traffic to the application in the VM
      

      Actual results:

      the network metric graph not show line of traffic 

      Expected results:

      the network metric graph show line of traffic

      Additional info:

       

        1. Screenshot 2024-10-09 at 13.46.49.png
          225 kB
          Leon Kladnitsky
        2. Screenshot 2567-08-06 at 10.56.28.png
          322 kB
          Surote Wongpaiboon

              upalatuc@redhat.com Ugo Palatucci
              rh-ee-swongpai Surote Wongpaiboon
              Leon Kladnitsky Leon Kladnitsky
              Votes:
              0 Vote for this issue
              Watchers:
              6 Start watching this issue

                Created:
                Updated:
                Resolved: