Uploaded image for project: 'OpenShift Virtualization'
  1. OpenShift Virtualization
  2. CNV-34339

Did a typo in the URL to import a PVC for VM disk, now UI is stuck and cannot fix the typo without going to console

XMLWordPrintable

    • Quality / Stability / Reliability
    • 0.42
    • False
    • Hide

      None

      Show
      None
    • False
    • Low
    • No

      Description of problem:

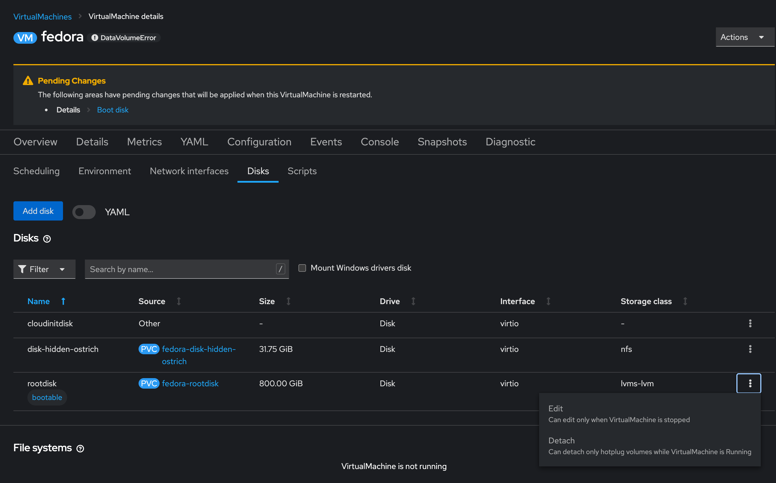
      Doing a typo in the URL to import a disk in the UI blocks the VM from editing as its stuck in DataVolumeError state (its actually down), and the UI blocks editing the VM if not Down, so I cannot fix the typo without going to console.
      
      

      Version-Release number of selected component (if applicable):

      OCP 4.13.18
      CNV 4.13.4
      

      How reproducible:

      Always
      

      Steps to Reproduce:

      1. Go to an existing VM that is stopped
      2. Configuration
      3. Disks
      4. Add a disk, import from URL
      5. Type an URL with some typo, add the disk, run the VM
      6. The DataVolume is stuck due to the URL typo
      7. The VM is in DataVolumeError and cannot be edited from the UI (Disks tab) because the VM is not "Stopped" (which it is)
      8. Cannot find a way to get out of this via the UI, needs YAML editing and console :(
      

      Actual results:

      Have to open console, edit the URL in the VM spec and delete the existing DV
      

      Expected results:

      User able to fix the typo in the UI and the system to reconcile
      

      Additional info:

       

              upalatuc@redhat.com Ugo Palatucci
              rhn-support-gveitmic Germano Veit Michel
              Guohua Ouyang Guohua Ouyang
              Votes:
              0 Vote for this issue
              Watchers:
              7 Start watching this issue

                Created:
                Updated:
                Resolved: