-
Bug
-
Resolution: Unresolved
-
Minor
-
None
-
ACM 2.15.0
-
Quality / Stability / Reliability
-
False
-
-
False
-
-
-
Moderate
-
None
Description of problem:
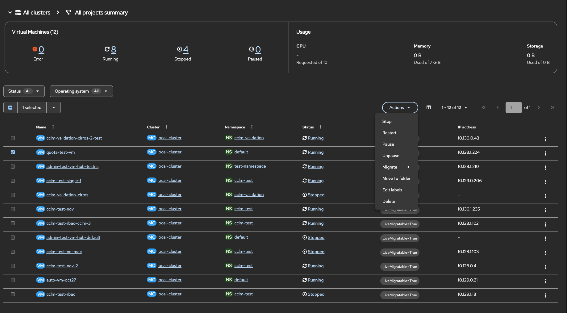
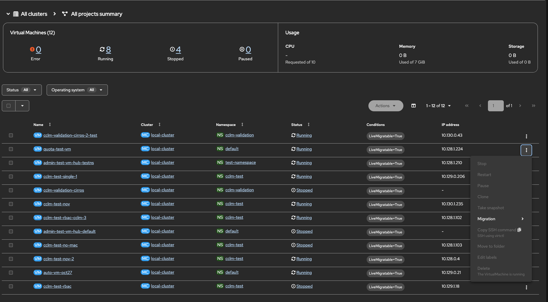
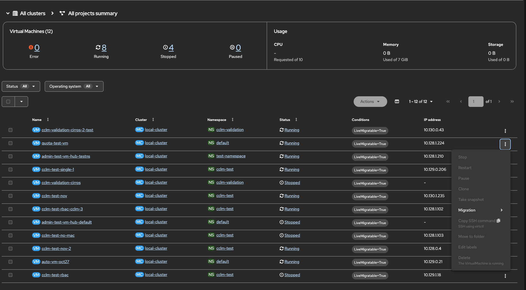
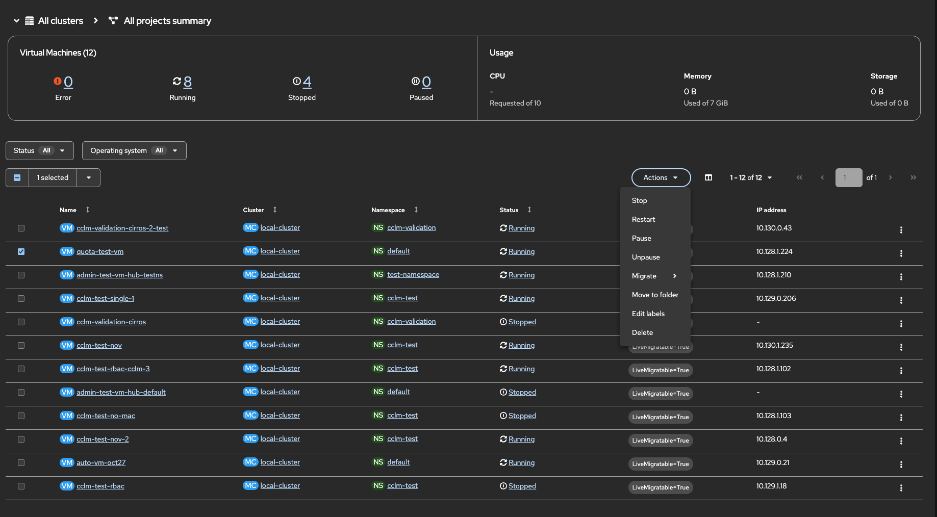
Action button shows available for a VM when selected from a list via 'Actions' button (unexpected), but is not available from the VM details page (expected).
Role assigned - kubevirt.io:view (Global)
VM Details page-

From VM list page-

Note that, clicking on the kebab button doesn't show the actions (as expected)

Version-Release number of selected component (if applicable): 2.15-165 (oct25th build)
How reproducible: Always
- is caused by
-
CNV-72446 Action button availability discrepancy (rbac/cosmetic)
-
- ON_QA
-
