• Product / Portfolio Work
    • False
    • False
    • VMMgmt - Train-31

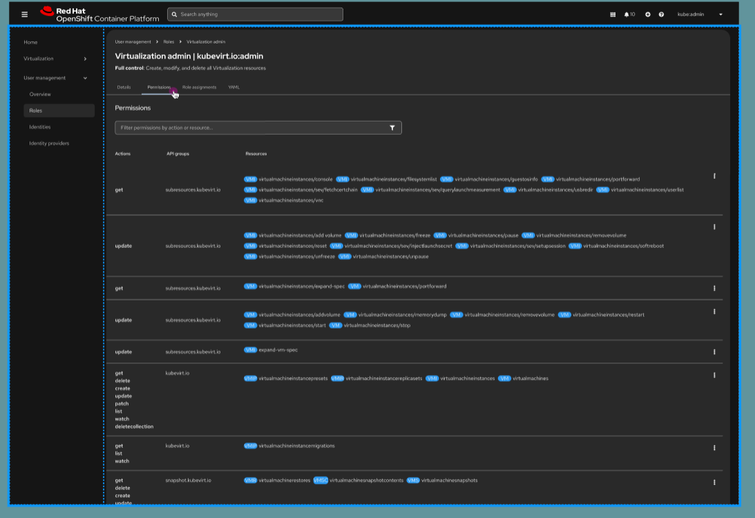
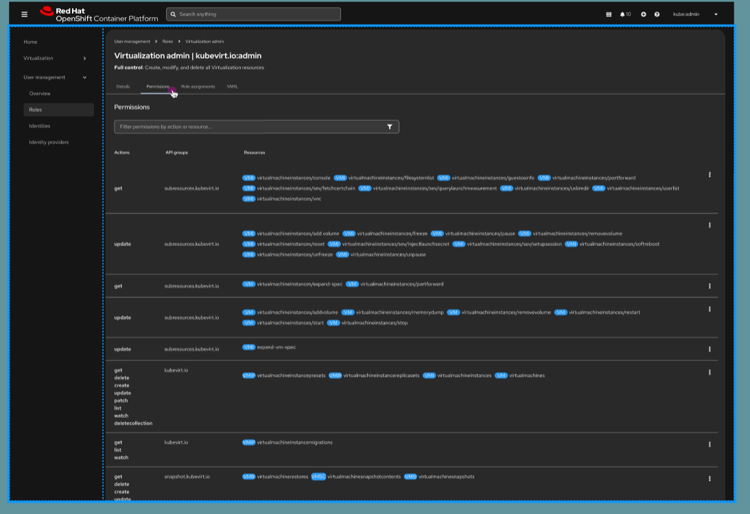
      Create the permissions list for roles

      the filter should work for any of the fields. Forget about the permissions actions for now

      Permission component properties

      • permissions?: Permission[]
      • filter: (query:PermissionQuery) => void

              kurwang@redhat.com Kurtis Wang
              emingora Enrique Mingorance Cano
              Atif Shafi Atif Shafi
              Votes:
              0 Vote for this issue
              Watchers:
              1 Start watching this issue

                Created:
                Updated:
                Resolved: