-
Task
-
Resolution: Unresolved
-
Normal
-
None
-
Quality / Stability / Reliability
-
5
-
False
-
-
False
-
-
-
None
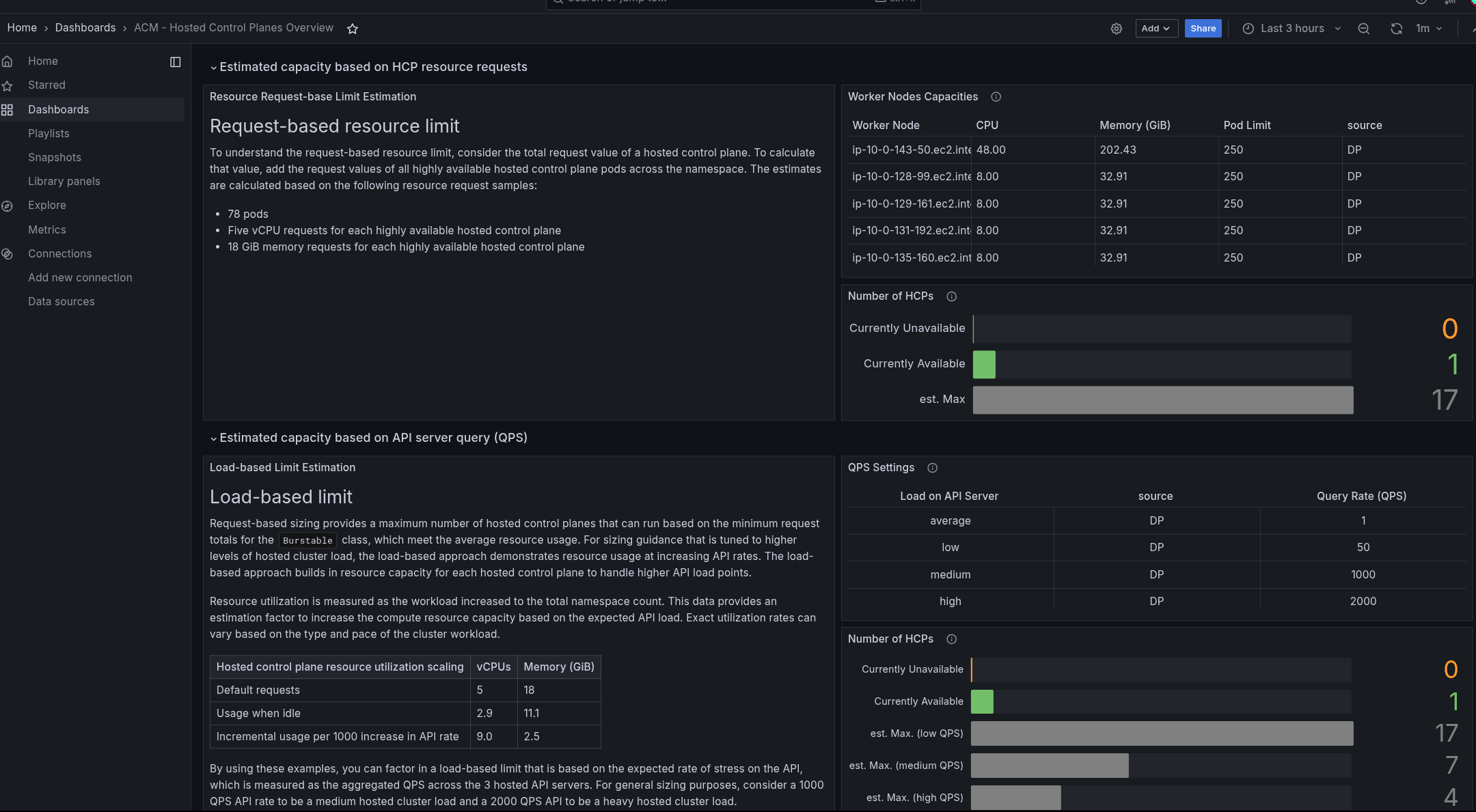
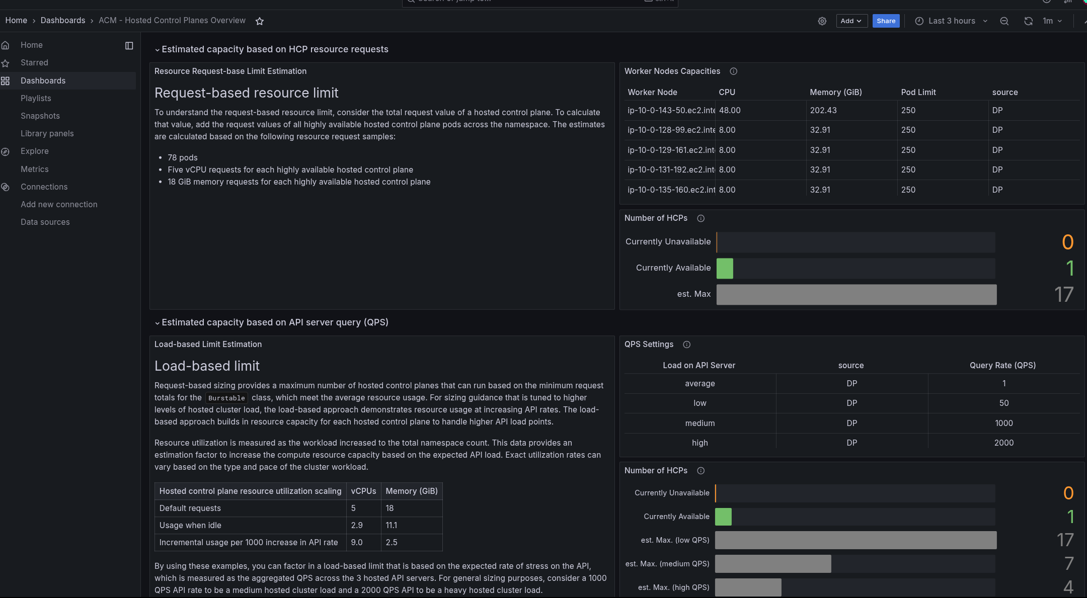
We have great Dashboards for Capacity Planning of Hosted Clusters when using ACM
But those Dashboards might not be well known for customers,
So a short mention of the existence and its goals should be great
- - [ ] Mandatory: Add the required version to the Fix version/s field.
2.13, 2.14 should be enough
2. - [ ] Mandatory: Choose the type of documentation change or review.
- [ ] We need to update to an existing topic
I am not 100% sure where to put
Customer Portal published version
Flexible where to put this
https://docs.redhat.com/en/documentation/red_hat_advanced_cluster_management_for_kubernetes/2.13
or both?
4. - [ ] Mandatory for GA content:
- [ ] Add steps, the diff, known issue, and/or other important
conceptual information in the following space:
We do not need a Dev-Story, just a link to the work should be fine

5. - [ ] Mandatory for bugs: What is the diff? Clearly define what the
problem is, what the change is, and link to the current documentation. Only
use this for a documentation bug.