Uploaded image for project: 'Red Hat Advanced Cluster Management'
  1. Red Hat Advanced Cluster Management
  2. ACM-18909

ACM VirtualMachine page searchbar enhancements

XMLWordPrintable

    • Quality / Stability / Reliability
    • False
    • Hide

      None

      Show
      None
    • False
    • Hide

      Provide the required acceptance criteria using this template.

      • ...
      Show
      Provide the required acceptance criteria using this template. ...
    • None

      Value Statement

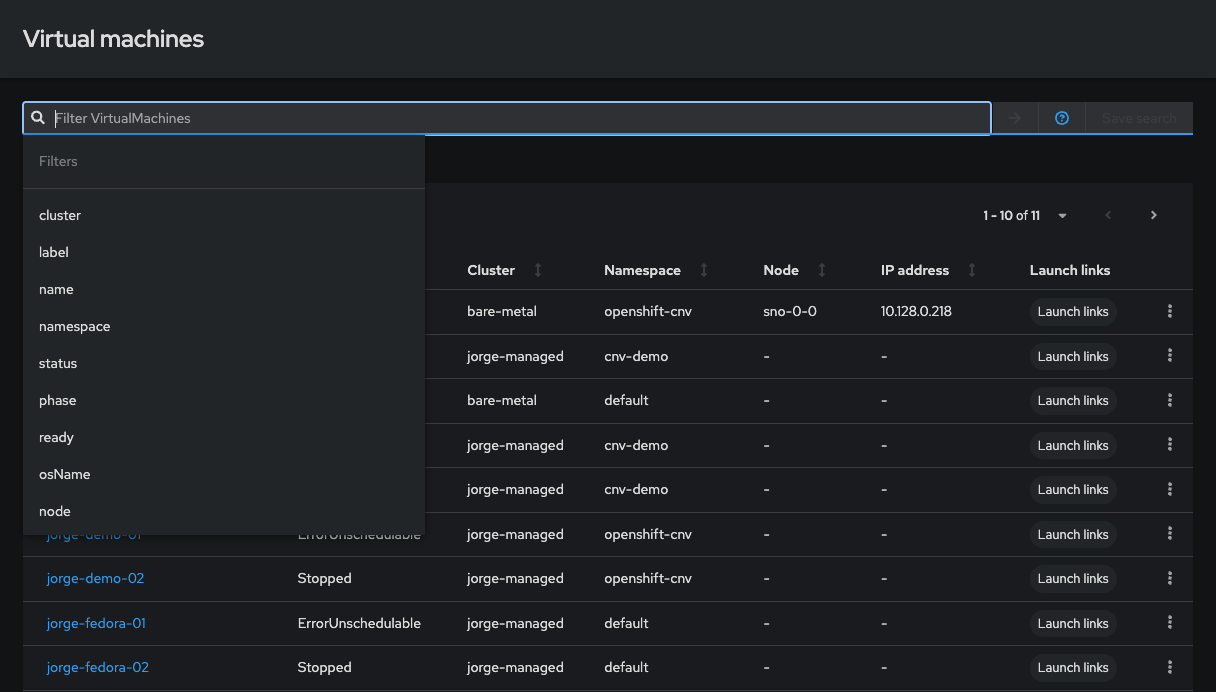
      2.14 we have added the ACM searchbar to VM page for better filtering.
      This story will be used to track enhancements with this new feature. And get feedback from Design on overall experience.

      Definition of Done for Engineering Story Owner (Checklist)

      • ...

      Development Complete

      • The code is complete.
      • Functionality is working.
      • Any required downstream Docker file changes are made.

      Tests Automated

      • [ ] Unit/function tests have been automated and incorporated into the
        build.
      • [ ] 100% automated unit/function test coverage for new or changed APIs.

      Secure Design

      • [ ] Security has been assessed and incorporated into your threat model.

      Multidisciplinary Teams Readiness

      • [ ] Create an informative documentation issue using the Customer

      Portal Doc template that you can access from [The Playbook](

      https://docs.google.com/document/d/1YTqpZRH54Bnn4WJ2nZmjaCoiRtqmrc2w6DdQxe_yLZ8/edit#heading=h.9fvyr2rdriby),

      and ensure doc acceptance criteria is met.

      • Call out this sentence as it's own action:
      • [ ] Link the development issue to the doc issue.

      Support Readiness

      • [ ] The must-gather script has been updated.

              zlayne@redhat.com Zackery Layne
              zlayne@redhat.com Zackery Layne
              Votes:
              0 Vote for this issue
              Watchers:
              2 Start watching this issue

                Created:
                Updated:
                Resolved: